
Le module "Avancée de gestion des ressources humaines - GRH" c'est un module qui s'intègre au module GRH de Dolibarr il vous permet:
- La Gestion des Présences
- La Gestion des Primes
- La Gestion des Plaintes ...
![]() |
|
|
Description & Fonctionnalités
Le module "Avancée de gestion des ressources humaines - GRH" c'est un module qui s'intègre au module GRH de Dolibarr il vous permet:
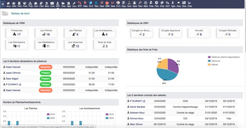
- La Gestion des Présences - La Gestion des Primes - La Gestion des Plaintes - La Gestion des Avertissements - La Gestion des Démissions - La Gestion des Résiliations - La Gestion des Vacances - La Gestion des Recrutements *1 - La Gestion des CVthèques *2 - La gestion des contrats: CDI - CDD - Apprentissage - contrats de stage .... *1- Le Module Recruitment pour Dolibarr vous permets de Gérer: 1- Les Offres d'emploi ou les postes que vous avez besoins Publiez des offres d'emploi ou les postes que vous voulez créer au sein de votre entreprise, et suivez le processus de candidature dans le mode Kanban (Recrutement en cours, Recrutement fiabilisé, Recrutement arrêté...) 2- Candidatures Suivez à la trace tous vos candidats (informations personnels, infos professionnels, gérer la note de chaque candidats, suivez le processus de candidature dans le mode Kanban: Qualification initiale, Premier entretien, Second entretien, Proposition de contrat, Contrat signé... 3- Gestion base de données des CV et Lettres Gérez absolument tout depuis l'application, grâce au sous-module des CV et Lettres vous pouvez créer votre propre base de donnée des CV et lettres de motivations de vos candidatures. 4- Indexation automatique et recherches avancée Grâce au sous-module de recherche avancée vous pouvez trouver facilement des candidats déjà indexé dans votre base de donnée selon plusieurs critères que vous cherchez pour un profil. *2- Grâce à notre outil vous pouvez générer l'ensemble des CV de vos employés et les classés ou les utiliser dans vos appels d'offres. Rédigez votre CV en 3 simples étapes. Rédigez parfaitement des CV de vos employés grâce à notre créateur de CV de Dolibarr, en seulement quelques étapes. 1. Introduire vos données personnelles Introduisez d'abord vos données personnelles et vos données de contact additionnelles éventuelles que vous souhaitez communiquer. Vous pouvez également ajouter une photo ou des données complémentaires, par exemple votre état civil, votre permis de conduire et vos profils sur les réseaux sociaux et tout ça dans l'interface de gestion des utilisateurs de Dolibarr. 2. Introduire vos expériences. Ensuite, poursuivez la rédaction de votre CV en introduisant vos études, votre expérience professionnelle, vos compétences, vos Certificats, vos Principales Qualifications et votre connaissance des langues, les Formations professionnelles suivis, les stages effectués, votre profil personnel ainsi que d'autres expériences que vous souhaitez faire figurer sur votre CV. 3. Sélectionner un modèle & Télécharger le CV Pour terminer votre CV, sélectionnez une mise en page appropriée parmi un éventail de modèles professionnels de CV conçus. Vous avez le choix entre plus de 3 modèles différents de CV et de couleurs. Ensuite, vous pouvez télécharger votre CV dans le modèle sélectionné, au format pdf. Rien de plus simple! 4. Recherche avancée des CV: Grâce à la fonctionnalité de recherche avancée des CV, vous pouvez trouvez facilement vos candidats qui remplissent les conditions de votre choix. Login: demoMot de Passe: demoSi vous commandez notre module vous bénéficiez de:
- l'assistance gratuit à l'installation et la configuration - aide gratuit en cas de bug ou dysfonctionnement de module - l'ajout des nouvelles fonctionnalités ou options adaptés spécifiquement à votre besoin. ==> Vous voulez développer un module sur Dolibarr adapté à votre activité métier, envoyez-nous votre besoin ou cahier des charges par email: h.nouib@nextconcept.ma notre consultant répondra à votre requête.
|
Aucun avis n'a été publié pour le moment.